电蓄热储能清洁供暖技术与智能化运维
清洁供暖指的是在供暖的全部过程中清洁化,低碳化,环境友好、高效节能及较好的经济性。目前在国内供暖的主要热源是燃气,由于燃气燃烧后大量排放二氧化碳,十四五期间已经明确成为被限制使用的能源,电力作为清洁能源的主要载体在低碳经济时代肯定要发挥更大的作用,国家正在各行各业推进'宜电则电',更多的供暖公司、供暖项目,包括建筑供暖也都要采用电力作为主要的供暖能源,在这个大形势下,社会在呼唤能够用得起的电力技术,公司研制的电蓄热储能技术取得的良好社会实践及经济效益,这是非常节能的清洁供暖技术,也是解决电供暖的主要技术手段之一。
一、电蓄热储能清洁供暖技术(智能物联供暖方案)
分布式电蓄热储能清洁供暖项目,采用自主研发的智能自动化控制系统,配合其他硬件对项目内所有的供暖设备进行集中采集数据、分析数据和控制管理,自动化程度高,实现无人值守管理,人工成本降低95%,工作效率提高90%。储热单元内部储热介质的温度范围为75~95℃,热源可以是太阳能光热系统,也可以是电锅炉,储热量从110Kw至780KW,可以充分的使用夜间的低价谷电进行蓄热,然后在白天将热量进行释放供暖。相对于传统集中供暖,运行费用节约30~40%。

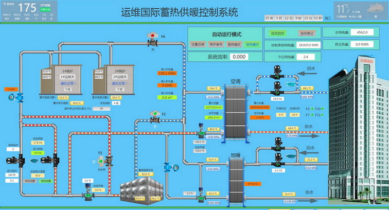
下图为“运维国际商业和办公楼清洁取暖项目”,2020年入选西安市发改委评选的清洁供暖示范项目,改造后所有设备实现自动智能化控制,无人值守供暖系统实现远程监控,工作效率提高90%,大量节省运行费用。


分布式电蓄热储能清洁供暖项目,可以实现远程监控设备,监控设备的运行数据,及时了解设备的运行状态和故障预警,改善厂家的售后服务、技术研发等环节。采用智能物联网管理下的清洁供暖项目,具有以下优势:
1)清洁供暖项目可以做到职能管理、无人值守,通过公司集控大屏可以监控各个项目设备的运行状态和故障预警,可以实现远程监控及时解决设备故障,提高售后服务工作效率,节省大量差旅时间和成本;
2)可以通过搜集整理和挖掘设备的运行数据,实时了解设备运行参数,为智慧能源管理和节能改造提供大量数据支持。
二、热泵储能冷暖联供技术(智能物联冷暖联供方案)
分布式供暖系统用热泵作为热源加蓄热单元储能供暖项目,可以利用晚上的波谷电价和热泵的高能效比,实现多倍高效节能,节省运行费用;分布式制冷需求用热泵直接制冷,一套风机盘管建设投资实现冷热双制,节省建设成本和投资。分布式供暖/制冷双系统,采用智慧供暖系统的智能化自动控制系统配合其他硬件对项目内所有的热泵、储能单元等进行集中数据采集、分析数据和控制管理,自动化程度高,可以实现无人值守管理,根据实际情况,实时自动调整分配热泵运行,达到最佳运行状态。
低温相变蓄热单元内部的储热介质温度范围在48~55℃,热泵具有高效的工作性能,将热泵与储热技术相结合,在夜间低价谷电时段,将热泵产生的热量存储于相变储热单元内,在白天峰电时段使用“储热单元”放热供暖,避免热泵在峰电时段运行,大大降低供暖运行费用,与单用热泵供热相比,还可以节省20%以上的运行费用。
下图为航天城第十幼儿园热泵分布式供暖/制冷双系统项目,通过分布式清洁供暖管理系统改造后,项目所有设备监控便捷,工作效率提高85%,能耗降低15%,大量节省运营成本。



分布式供暖/制冷双系统提供完整的设备远程监控方案,通过物联网网关连接现场设备中的 PLC和控制器,通过无线网络将设备数据传递到远程云服务器中,通过监控平台实现设备远程管理和运维。采用智能物联网管理下的清洁供暖供冷项目,具有以下优势:
1)支持主流PLC,能连接绝大部分空调与制冷设备,支持多种上网方式;
2)PC、手机APP 、微信、网页端均可实现数据监控和设备管理功能;
3)设备方位远程定位,有利于工程师及时赶赴现场进行维修;
4)故障报警随时查询,支持短信报警和微信报警,即时推送,使工程师第一时间了解设备运行状态;
5)设备档案查询,可以直接查询该设备的常规信息以及历史维修记录;
6)数据统计,统计设备运行数据和故障统计数据,一目了然查看设备运行统计信息;
7)PC/手机APP/微信端/网页端均可实现数据监控和设备管理功能;
8)支持多客户方案,可以实现设备研发人员、现场服务人员、终端客户等不同权限的人访问不同设备。
三、智慧供暖运维系统
智慧供暖运维系统的应用,大幅降低了供暖设备全生命周期的使用成本、本地实现供暖自动化控制、无人值守、区域节能优化、智能化控制、实现移动端远程监控、远程报修和巡检,远程检修工单派送和检修工单回复、节省热力站运营成本。
智慧供暖运维系统通过采集站内的水、电、热等能源消耗数据,以及设备运行数据与环境安全数据,对居民小区或公建的用热状态实时监测、按需调节,在线分析设备健康状态。系统模块化设计与智能控制柜等配套产品组合形成智能模块化换热机组,通过对热力站智能控制方案中的关键设备——智能控制系统进行流体优化、组件模块化、占地小型化的设计,创新了热力站机组的安装调试方式,为供热企业客户节省了安装时间和成本,大幅降低了全生命周期的使用成本。智慧供暖运维系统能够实现区域节能优化控制,具有独立的计算模型和控制模块,可以精准快速的完成供热管理的决策指令。

以下是分布式清洁供暖服务的优势:
1)供暖设备由我公司投资,没有碰口费,节省用户建设费用;
2)免费提供现场勘察及设计方案,因地制宜为用户提供最优方案;
3)供暖费用及层高系数按西安市政府规定的标准收取,无额外附加费用;
4)设备备品备件及运营管理由我公司负责,无后期维护后顾之忧;
5)供暖时间可灵活管控,设备启用可根据天气情况灵活调整;
6)根据用户需求,可灵活选型设备配置,分布式部署满足用户供暖需求。
欢迎客户来电咨询:
单位名称:陕西久维电力工程有限公司
单位地址:陕西省西安市航天基地东长安街501号运维国际总部
业务咨询:屈先生
直拨电话:400 6626 369
业务咨询:路先生
直拨电话:029-82481888-820